在中国的四川眉山,有一家纺织印染厂面临着严峻的能源消耗问题。过高的能源消耗不仅推高了生产成本,也对该厂的持续发展构成了严重威胁。为了扭转这一局面,该厂决定采纳碧涞工业高温热泵技术,对生产线进行节能技术改造。

生产流程与能耗挑战:
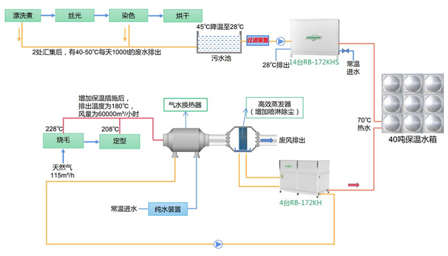
两台燃气锅炉:这家纺织印染厂有两台燃气锅炉,每小时产蒸汽量为20吨。经过一次冷凝回收后,锅炉进水温升至40℃,但烟气仍然高达50℃。尽管已经进行了一次冷凝回收,但仍有大量的余热烟气排出。
废水处理:在漂洗、煮炼和染色环节,每天都有大量废水排出,水温维持在40-50℃。这些废水需要经过降温处理后才能排放,这不仅耗费能源,也增加了废水处理的成本。
废气排放:在烧毛段和两处定型段,每月消耗124万立方米天然气,同时排出大量约180℃的废气。这些废气中的热量如果能够被回收再利用,将极大地提高能源利用效率。
空压机排水:定型段有一台空压机,排水温度约为30℃。这部分热量可以被回收再利用,提高能源利用效率。
费用考量:燃气费用为2.62元/立方米,电价为0.61元/千瓦时。考虑到电费比燃气费便宜,建议通过加装低能耗热源设备,减少燃气的使用,从而降低生产成本。

余热回收解决方案:
废水余热回收:原本漂洗煮和染色产生的废水需要经过废水厂降温处理才能排放。现在,该厂使用了RB-172KHS碧涞高水源热泵热水机14台,对废水进行余热回收。这不仅利用了废水中的热量用于生产热水,还成功将废水温度降至可直接排放的水平,显著降低了原有废水处理的费用。
废气余热回收:在烧毛段和定型段,该厂采用了RB-172KH碧涞高温空气源热泵热水机4台,对过程中产生的约180℃的废气进行余热回收。回收的热量用于制取生产热水。此外,为了更好地清除纺织物扬起的尘和毛絮,高效蒸发器需增加喷淋功能。

空压机余热利用:该厂还将空压机排出的水用于气水换热器。水与高温废气进行换热后,再使用RB-172KH碧涞高温空气源热泵热水机2台回收换热后水的热量并用于燃气锅炉水的预热。这部分的蒸发器同样需要增加喷淋功能以清除纺织物扬起的尘和毛絮。
改造完成后,该纺织印染厂明显降低了能源消耗量并提高了能源利用率。碧涞高温热泵的应用成功地回收了废气和废水的余热资源并再次利用这些资源进行生产。这一举措不仅减少了对环境的污染,还显著降低了生产成本并提高了经济效益。这一成功的改造案例为实现碳中和目标做出了积极的贡献。
Copyright @ 2024 广东碧涞节能设备有限公司 版权所有 | 备案号:粤ICP备10220441号