蒸酒界的显眼包

在追求低碳环保的新时代,白酒行业正站在技术创新的风口浪尖。随着环保政策的日益严格和能源成本的不断上升,传统的白酒蒸馏方式面临着前所未有的挑战。碧涞高温蒸汽热泵自动蒸酒一体机,以其创新的技术优势,为白酒行业的绿色转型提供了新思路。
白酒,作为中国传统文化的重要组成部分,其酿造工艺历经千年的沉淀与传承。然而,随着低碳时代的到来,传统蒸馏器的高能耗和环境污染问题日益凸显。碧涞高温蒸汽热泵自动蒸酒一体机,正是在传统酿酒技艺的基础上,融入现代科技,让蒸馏技术有了革命性的突破。

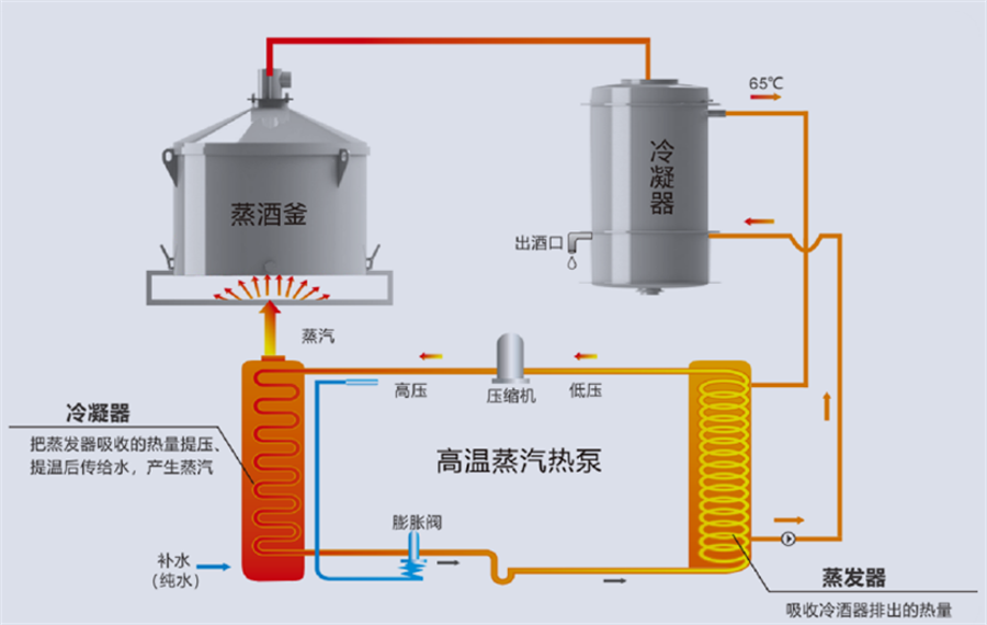
传统的蒸馏设备,如锅炉蒸汽设备,存在着热效率低下、热能浪费严重等问题。而碧涞蒸酒一体机采用高温蒸汽热泵技术,通过高效的能量转换和回收系统,显著降低了能耗。与传统设备相比,每吨酒的能耗成本节约45%以上,节能效果显著。

碧涞特高温热泵型蒸酒一体机原理图
在环保政策的推动下,白酒企业亟需转型升级,以适应绿色发展的要求。碧涞蒸酒一体机采用清洁能源,无尾气排放,真正实现了生产过程的零污染。同时,设备的密闭性设计,确保了生产过程中无气体泄漏,进一步减少了对环境的影响。
碧涞蒸酒一体机的智能化控制系统,为传统酿酒工艺带来了全新的操作体验。一键操作,自动控制,大大简化了生产流程,提高了生产效率。同时,设备的自密性密封条设计,确保了蒸馏过程的密封性,避免了传统蒸馏过程中的漏气问题。

在低碳时代的背景下,白酒行业的可持续发展已成为行业共识。碧涞高温蒸汽热泵自动蒸酒一体机的推出,正是对这一共识的积极响应。它不仅能够降低生产成本,提高生产效率,更能够减少能源消耗和环境污染,为白酒行业的绿色发展注入了新的活力。
碧涞高温蒸汽热泵自动蒸酒一体机,以其创新的技术、高效的性能、环保的特性,为白酒行业的绿色转型提供了强有力的支持。在低碳环保的大潮中,让我们携手碧涞,共同开启白酒行业的绿色发展新篇章。

Copyright @ 2024 广东碧涞节能设备有限公司 版权所有 | 备案号:粤ICP备10220441号