酱香白酒零碳革命

传统白酒的生产,使用高粱、大麦等谷物,利用自然界微生物参与发酵,蒸粮蒸酒使用秸杆、树木等生物质燃料,产生的少量废弃物均无害、可还田,是绿色有机、天人合一的低碳生产典范。
进入大工业时代后,白酒公司体量大规模膨胀,大量谷物原料依靠化肥农药支撑的现代农业提供,蒸粮蒸酒依靠化石能源提供蒸汽,蒸粮糊化,酒醅蒸馏提纯灌装、过度包装、成品全国全球运输,白酒生产流通的每一个环节,都需要消耗大量能源,产生大量的碳排放。

常规酿酒蒸馏工业示意图
酒业转型

2021年4月,《中国酒业“十四五”发展指导意见》明确提出,酒业要向绿色生态发展全面转型,首次将“零碳产区”“零碳工厂”作为建设目标。
绿色工厂

2022年,中国酒业协会完成了白酒、啤酒“绿色工厂”的行业标准制定工作,并启动了零碳示范产区、零碳示范工厂的团体标准制定。2023年,开展白酒企业温室气体核算方法及报告标准的研究工作。
在“碳达峰、碳中和”大背景下,一些有识之士、白酒酿造设备生产企业与部分白酒生产酒企已经先行一步,在低碳化道路上领跑行业。
特高温热泵蒸酒机

2023年,国家高新技术企业,广东碧涞节能设备有限公司(简称碧涞节能)率先研发出特高温热泵型自动蒸酒一体机。

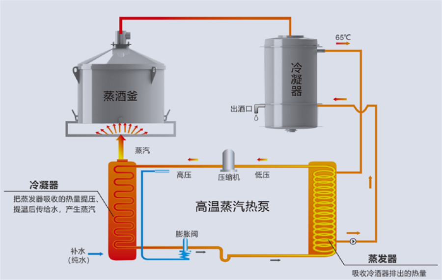
碧涞特高温热泵型蒸酒一体机原理图
该蒸酒机(酿酒机)采用最新特高温热泵技术,用清洁的电能作为动力,结合传统酿酒工艺,将冷酒工艺中大量的余热回收生产蒸汽和高温热水用于蒸酒、蒸粮和生产打粮水,热能循环利用效率高,是白酒生产企业响应国家和地方政府号召,落实节能减排的首选设备。本蒸酒机(酿酒机)的使用,将为甲方有效降低生产成本,达到节能节水、降低成本、清洁生产的良好效果。


碧涞特高温热泵型自动蒸酒一体机部分安装及生产场景
自2023年起,贵州仁怀市茅台镇已有数家酱香型白酒生产企业使用广东碧涞节能设备有限公司研发生产的特高温热泵型蒸酒一体机做白酒的蒸粮、蒸酒及打粮水的生产,取得非常好的节能减碳的效果。采用该机组生产白酒,相比天然气锅炉生产节省成本50%以上,相比电锅炉(电蒸汽发生器)节能60%以上。
民以食为天,食以安为先。广东碧涞节能设备有限公司遵照白酒生产传统工艺的需求及食品安全相关法律法规,在研发、生产及物料采购方面严格把控,确保产品品质。目前,碧涞特高温热泵型自动蒸酒一体机已通过CNAS,CMA等权威机构的白酒品质检测及食品安全检测。




广东碧涞节能设备有限公司蒸酒机(酿酒机)食品安全检测合格报告



广东碧涞节能设备有限公司蒸酒机(酿酒机)白酒品质检测合格报告
Copyright @ 2024 广东碧涞节能设备有限公司 版权所有 | 备案号:粤ICP备10220441号